1、三菱化學MBR膜用途:
三菱化學MBR是一種將活性污泥法和一體化浸沒式膜分離系統相結合的新型污水處理技術。這一過程可廣泛應用于市政和工業污水處理領域,包括水資源回用,社區發展,公園景點水資源回用等。主要應用于市政污水處理及回;農村/城市/城鎮生活污水處理及中水回用;工業廢水處理與回用(食品、印染、電子廠、玩具廠等);垃圾填埋場廢水、屠宰場廢水處理;海水淡化前處理;大型車站、飛機場、停泊場、游樂場、酒店、醫院、景區等綜合廢水處理都有應用案例。
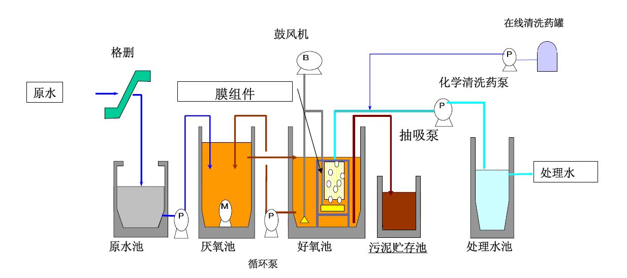
典型MBR系統的流程可以描述如下:
污水經預過1-2mm格柵流入調節池,在這里進水的水質和水量的調節。被格刪攔截的雜質需要定期清理。接下來,調節池中的污水被泵輸送至MBR系統,在MBR系統內實現微生物對污染物進行分解消減,包括好氧和缺氧反應區,不能被降解的雜質和活性污泥被膜組件分離后留在膜池內。膜過濾產水則達標回用或排放。
2、三菱化學mbr中空纖維膜片和膜組件是什么?
膜片:用超強韌性PVDF材質構成,集日本進口的集水管、產水管口于一體的使用單元,是處理污水的核心部件。
膜架:由SUS304不銹鋼材質做成的框架結構,防腐蝕、生銹,使用壽命長達10多年,是膜片的使用載體。
MBR集水管:由管道、管組件及相關固定件組成,每一膜片產水接管都與之相接,使膜片的產水集中一起。
曝氣系統:由膜片自帶的吹掃管和外管軟管、管件等組件,膜片的吹掃管自底部曝氣直接吹掃膜絲,形成反沖洗功效,減小膜絲表面沉積污泥的機率,緩解積泥污染。
3、三菱化學MBR膜處理工藝:
三菱化學MBR是一種工藝(膜分離活性污泥法),MBR又稱膜生物反應器(Membrane Bio-Reactor),是一種由活性污泥法與膜分離技術相結合的新型水處理技術。

4、三菱化學MBR膜產品規格分類:
膜片分為:40m2 、25m2 、15m2 、6m2 共4種規格。
根據水量和分離池有效水深等現場條件來選擇合適的膜片,膜組件。
5、三菱化學MBR膜孔徑 :
① MF 微濾膜----最大孔徑0.4μm, 平均孔徑0.1-0.2μm。
② UF 超濾膜----最大孔徑0.05μm, 平均孔徑0.01-0.02μm。
③ NF 超濾膜產水用于RO回用水系統進水最佳。
根據需要分離的物質以及現場條件要求,來選擇合適的過濾孔徑。
上一篇:醫院污水處理一體化設備工藝技術